Skip to content

InfluxDB+Grafana搭建监控系统

InfluxDB是一个时序型数据库,主要用于存储时序型相关的数据,例如实时的温度、湿度,计算机的CPU使用率、内存使用率等。时序型数据的一些主要特点有:

  • 写入平稳,持续写入
  • 写入多,读取少
  • 写入的数据几乎不会更新
  • 数据量大,数据具有时效性
  • 需要多精度的查询
  • ……

InfluxDB中的基本概念是:

  • measurement,对应关系数据库中的表
  • tags,对应关系数据库中的索引列
  • fields,对应关系数据库中的普通列

其数据协议格式为:

<measurement>[,<tag-key>=<tag-value>...] <field-key>=<field-value>[,<field2-key>=<field2-value>...] [unix-nano-timestamp]

例如下面的都是有效的数据:

cpu,host=serverA,region=us_west value=0.64

payment,device=mobile,product=Notepad,method=credit billed=33,licenses=3i 1434067467100293230

stock,symbol=AAPL bid=127.46,ask=127.48

temperature,machine=unit42,type=assembly external=25,internal=37 1434067467000000000

InfluxDB结合Grafana,可以进行数据的监控。下面是使用docker做的一个简单例子。

首先启动InfluxDB和Grafana:

sh
$ docker run -d -p 8086:8086 -v "$PWD/influxdb":/var/lib/influxdb --name influxdb influxdb
$ docker run -d -p 3000:3000 --name grafana --link influxdb grafana/grafana

然后要向InfluxDB中写入数据,这里使用psutil来统计CPU的使用情况:

py
import psutil
from influxdb import InfluxDBClient


def gen_point(i, percent):
    return {
        'measurement': 'cpu_load',
        'tags': {
            'cpu': 'cpu%d' % i
        },
        'fields': {
            'percent': percent
        }
    }


def main(host='localhost', port=8086):
    database = 'example'
    client = InfluxDBClient(host, port, database=database)
    client.create_database(database)

    while True:
        cpu_percent = psutil.cpu_percent(interval=2, percpu=True)
        data = [gen_point(idx + 1, percent) for idx, percent in enumerate(cpu_percent)]
        client.write_points(data)

if __name__ == '__main__':
    main()

这个时候就可以查看到数据了:

sh
$ influxdb
> use example
> select * from cpu_load limit 5

接下来浏览器打开 localhost:3000,登录Grafana,首先配置数据源:

然后新建dashboard,配置图表:

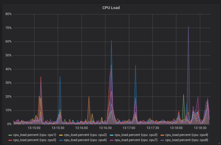
然后就可以看到统计图了: